日志监控在 DolphinDB 中的最佳实践
随着大数据应用复杂度提升,高效的日志监控成为保障系统稳定性的关键。DolphinDB 作为高性能时序数据库,其高可用集群的运维需实时日志分析支持。本文基于 Loki、Promtail 与 Grafana 构建轻量级日志监控体系,提供从部署到告警的全流程实践,涵盖多节点环境配置、日志标签解析、实时告警规则及高频问题解决方案。通过低存储成本、高扩展性的设计,助力用户快速定位异常,提升运维效率,适用于金融、物联网等实时性要求高的场景。
1.日志监控方案概述
1.1 整体架构概述
典型的基于 Loki 的日志监控架构由 3 个组件组成:Promtail + Loki + Grafana
- Promtail 是一个用于日志采集和推送的代理工具,负责从数据源(如 DolphinDB)抓取日志,将日志中的关键字解析为标签以便分类和过滤,并将日志以流的形式通过 HTTP API 推送到 Loki,供进一步存储和查询。
- Loki 是主服务器,负责接收推送日志,存储日志及处理查询。
- Grafana 提供日志可视化查询面板、实时监控和警报通知功能。
本教程的架构示例图见图 1-1,不同颜色的箭头代表不同的数据流。其中红色箭头代表写入数据流,蓝色箭头代表查询数据流。
1.2 Promtail 概述
Promtail 是一个代理程序,负责将本地日志的内容推送到私有的 Loki 实例上。它通常部署在需要监控的应用程序所在的每台机器上。
它的主要功能包括:
- 提取目标目录下日志
- 为日志流附加标签
- 将日志推送到 Loki 实例
目前,Promtail 可以从两个数据源获取日志:本地日志文件和 systemd 日志(适用于 ARM 和 AMD64 架构的机器)。
日志文件发现
在 Promtail 将日志数据从日志文件推送到 Loki 之前,它需要了解环境信息。这意味着 Promtail 需要找出是哪些应用程序将日志写入文件中,并且了解哪些文件需要被监控。
Promtail 直接采用Prometheus的服务发现机制,但受限于其守护进程部署模式(仅运行于单节点本地),无法实现跨节点标签发现。为此,Promtail 通过对接 Kubernetes API 获取所需的元数据标签,从而在分布式架构中完成日志采集的目标定位。
配置
类似 Prometheus,Promtail 使用配置段(stanza)进行配置。这使得用户可以对要获取的数据、要丢弃的数据以及附加到日志行上的元数据进行取舍。有关配置 Promtail 的更多详细信息,请参考文档 configuring Promtail。
1.3 Loki 概述
Loki 是由 Grafana Labs 开发的开源日志聚合系统,专为支持云原生应用而设计。它以高效、可扩展和成本低为核心理念,与传统日志系统不同,Loki 不对日志内容进行全文索引,而是通过元数据标签实现快速查询。这种设计使 Loki 更加轻量级且与 Prometheus 紧密集成,用户可以通过类似 PromQL 的查询语言(LogQL)轻松分析日志。
- 软件简介
Loki 是一个受 Prometheus 启发的横向可扩展、高可用、多租户的日志聚合系统。与 Prometheus 专注于指标(metrics)不同,Loki 专注于日志,并通过推送而非拉取方式收集日志。Loki 的设计目标是成本效益高且高度可扩展。与其他日志系统不同,Loki 不对日志内容进行索引,而仅对日志的元数据进行索引,将每个日志流的元数据存储为一组标签。而日志流是指共享相同标签的一组日志。标签帮助 Loki 在数据存储中快速找到日志流,因此拥有一组高质量的标签是实现高效查询的关键。日志数据会被压缩并以块的形式存储在对象存储中,例如 Amazon S3 或 Google Cloud Storage (GCS),也可以在开发或概念验证阶段存储在文件系统中。小型索引和高压缩率的数据块简化了 Loki 的操作,同时显著降低了成本。
- 官方教程、下载、安装
Loki 是由 Grafana Labs开发和维护的。Grafana Labs 是一个知名的开源监控和可视化平台提供商,旗下拥有多个流行的开源工具,包括:
- Grafana:用于数据监控和可视化的核心平台。
- Prometheus:时间序列数据库(与社区合作开发)。
- Loki:轻量级日志聚合系统,与 Prometheus 深度集成。
本文示例使用 Loki 2.5。与 Grafana 的版本保持一致,其他版本的 Loki 详情见已发布的 Loki 版本。
- Loki 部分核心功能介绍
- 可扩展性
Loki 设计为具有高扩展性,可以从运行在树莓派上的小规模实例扩展到每天处理 PB 级数据的规模。在最常见的部署模式“简单可扩展模式”中,Loki 将请求解耦为独立的读取和写入路径,使其可以分别扩展,从而实现灵活的大规模部署,能够快速适应任何时刻的工作负载需求。如果需要,Loki 的各个组件也可以作为微服务运行,并原生支持 Kubernetes 环境。
- 多租户
Loki 支持多个租户共享同一个 Loki 实例。通过多租户机制,每个租户的数据和请求都与其他租户完全隔离。多租户通过在代理中分配租户 ID 来配置。
- 第三方集成
许多第三方代理(客户端)通过插件支持 Loki。这使用户可以保留现有的可观测性工具,同时将日志推送到 Loki。
- 高效存储
Loki 使用高压缩的块存储来存储日志数据,并且它的索引只关注标签,这使得与其他日志工具相比,Loki 的索引占用的空间明显更小。Loki 采用对象存储作为唯一的数据存储方式,继承了对象存储的可靠性和稳定性。相比于本地的固态硬盘(SSD)或硬盘驱动器(HDD),对象存储具有更高的成本效益和更简便的操作。
通过压缩存储块、更小的索引以及使用低成本对象存储,使得Loki 的运行成本较低。
- LogQL
LogQL 是 Loki 的查询语言,可以用来生成日志查询。该语言还支持从日志数据中生成指标,这是一项强大的功能,远远超越了单纯的日志聚合。
- 告警功能
Loki 包含一个名为 Ruler 的组件,可以持续监控日志并根据结果执行告警操作。借助这一功能,可以通过日志监控异常或特定事件。Loki 还与 Prometheus 的 Alertmanager 或 Grafana 内置的告警管理器集成。
- 可扩展性
利用这些核心功能,可以为 DolphinDB 实现日志监控、报错告警等功能,下文将以三个数据节点的 DolphinDB 高可用集群为例,逐步介绍安装部署、启动服务的过程。
2. 环境部署
- 模拟服务器环境:
IP地址 主机名 节点类型 端口 部署服务 部署服务端口 10.0.0.80 vagrant1 controller
agent
datanode
computenode
8800
8801
8802
8803
Grafana
Loki
Promtail
3000
3100
9080
10.0.0.81 vagrant2 controller
agent
datanode
computenode
8800
8801
8802
8803
Promtail 9080 10.0.0.82 vagrant3 controller
agent
datanode
computenode
8800
8801
8802
8803
Promtail 9080
- 软件环境:
软件名称 版本信息 Grafana 9.0.5 Loki 2.5 Promtail 2.5
本教程需要在监控服务器提前部署 Grafana,具体安装方法可以参考集群运维监控中软件安装部署的部分。
3. Loki 安装、部署、应用流程
在流程开始前建议预先构建具有多数据节点 DolphinDB 高可用集群。具体安装方法可以参考高可用集群部署与升级。也可以参考基于 Docker-Compose 部署 DolphinDB。
3.1 Loki + Promtail 安装与部署
- 部署 Loki
于附件中下载 Loki 与 Promtail 的安装包,将
loki-linux-amd64.zip上传至监控服务器(10.0.0.80);再将promtail-linux-amd64.zip上传至 DolphinDB 高可用集群(10.0.0.80、10.0.0.81、10.0.0.82)。在监控服务器(10.0.0.80)上创建目录
/usr/local/logsCollect/loki用于安装 Loki:
在监控服务器上(10.0.0.80)创建目录,用于文件存储和索引存储:mkdir -p /usr/local/logsCollect/lokimkdir /data/loki mkdir /data/loki/{chunks,index}使用
cd命令切换到loki-linux-amd64.zip安装包所在的目录,将其解压到/usr/local/logsCollect/loki目录下:unzip loki-linux-amd64.zip -d /usr/local/logsCollect/lokicd命令切换到/usr/local/logsCollect/loki,创建配置文件config.yaml:
文件中加入以下内容:vim config.yamlauth_enabled: false #定义是否启用身份验证 server: http_listen_port: 3100 #HTTP服务监听的端口号 ingester: lifecycler: address: 10.0.0.80 #监控服务器ip,即本机地址 ring: kvstore: store: inmemory #将分片元数据存储在内存中。适合单节点部署, 可选值:inmemory、consul、etcd replication_factor: 1 #设置数据的副本数。值为1时不进行副本存储 final_sleep: 0s #生命周期结束前的等待时间,用于安全退出 chunk_idle_period: 5m #如果一个块在5分钟内没有接收到任何日志数据,则标记为已完成,准备写入存储。 chunk_retain_period: 30s #块完成后,等待30秒再将其写入存储 schema_config: configs: - from: 2024-04-01 #模式生效的开始日期 store: boltdb #索引数据的存储类型, 常用值:boltdb、cassandra object_store: filesystem #块存储的类型, 常用值:filesystem、s3、gcs schema: v11 #Loki使用的存储模式版本 index: prefix: index_ period: 168h #每张索引表覆盖的时间范围(7天) storage_config: boltdb: directory: /data/loki/index #索引文件存储地址 filesystem: directory: /data/loki/chunks #块存储地址 limits_config: enforce_metric_name: false #是否强制要求日志流包含指标名称标签 reject_old_samples: true #是否拒绝超过最大时间范围的日志样本 reject_old_samples_max_age: 168h #定义拒绝日志样本的时间窗口(7天) # 全局速率限制 ingestion_rate_mb: 1024 #全局速率限制设置为 1024 MB/s(即 1 GB/s) ingestion_burst_size_mb: 2048 #全局突发速率设置为 2 GB/s chunk_store_config: # 最大可查询历史日期7天,这个时间必须是schema_config中的period的倍数,否则报错。 max_look_back_period: 168h table_manager: retention_deletes_enabled: true #是否启用过期表的自动清理 retention_period: 168h #定义表的保留时间(7天)配置时根据实际服务器的需求配置监听端口和服务器 IP。额外配置了全局速率限制,因为 Loki 为防止其储存空间被快速占满,默认有 4MB/s 的日志上传速率限制,若不更改则可能会报错。
使用以下命令启动 Loki,注意需要在 Loki 对应的安装目录下执行 :
使用以下命令关闭 Loki:nohup ./loki-linux-amd64 -config.file=./config.yaml >./server.log 2>&1 &
查看启动信息:kill -9 $(pgrep -f "loki-linux-amd64")
启动成功后的运行截图如图 3-1:tail -200f server.log
图 2. 图 3-1 - 在 DolphinDB 高可用集群中配置 Promtail:
按照教程在DolphinDB 高可用集群(10.0.0.80、10.0.0.81、10.0.0.82)上依次执行以下操作,以 10.0.0.80 为示例。
创建目录
/usr/local/logsCollect/promtail用于部署 Promtail:mkdir -p /usr/local/logsCollect/promtail使用
cd命令切换到安装包所在目录,解压promtail-linux-amd64.zip:unzip promtail-linux-amd64.zip -d /usr/local/logsCollect/promtail使用
cd命令切换到/usr/local/logsCollect/promtail并配置promtail.yaml:vim promtail.yaml在文件中加入以下内容:
server: http_listen_port: 9080 grpc_listen_port: 0 positions: filename: ./positions.yaml clients: - url: http://10.0.0.80:3100/loki/api/v1/push # 日志服务器 Loki 地址和端口 scrape_configs: # ucenter1 - job_name: dolphinDB static_configs: - targets: - 10.0.0.80 labels: job: dolphinDB host: 10.0.0.80 __path__: /home/vagrant/v2.00.11.13/server/clusterDemo/log/*.log pipeline_stages: - regex: expression: '^(?P<ts>\d{4}-\d{2}-\d{2}\s\d{2}:\d{2}:\d{2}\.\d+)\s(?P<level><\w+>)\s:(?P<message>.*)$' - timestamp: source: ts format: 2006-01-02 15:04:05.000000 timezone: "China/Beijing" - labels: level: - output: source: message - job_name: core_file_monitor static_configs: - targets: - 10.0.0.80 labels: job: core_files host: 10.0.0.80 __path__: /home/vagrant/v2.00.11.13/server/clusterDemo/log/core.* # 对应地址匹配 core 文件 pipeline_stages: - labels: filename: __path__ # 从文件路径提取文件名作为标签 - output: source: filename # 只记录文件名为日志内容 - limit: rate: 10 # 限制每秒最多采集 10 条日志 burst: 10 # 短时间内最多允许采集 10 条日志 drop: true # 超出限制时丢弃日志其中,
job_name: dolphinDB用于监控 DolphinDB 日志,job_name: core_file_monitor用于监控 core 宕机文件生成。需要根据实际情况更改 Promtail 的上传配置,例如对应已部署 Loki 的url,本地存储 DolphinDB 日志的路径。日志路径__path__中的*.log意为匹配当前目录下所有后缀为 log 的文件。注:配置文件中的targets与job后的 IP 用于标识数据,向 Loki 标识上传日志数据的来源,因此填写当前正在进行部署的机器的 IP。使用以下命令启动 Promtial,注意需要在 Promtail 对应的目录下执行 :
nohup ./promtail-linux-amd64 -config.file=./promtail.yaml >./server.log 2>&1 &使用以下命令关闭 Promtail:
kill -9 $(pgrep -f "promtail-linux-amd64")查看启动信息:
tail -200f server.log启动成功后的运行截图如图3-2:
图 3. 图 3-2 出现类似输出则为启动成功,之后依次在集群的每台机器上部署 Promtail。
3.2 应用 Loki:告警配置
- 配置 Grafana 的 Loki 数据源:
根据集群运维监控中软件安装部署中 Grafana 部分的配置,Grafana 默认在 3000 端口打开。本教程的监控服务器配置在 10.0.0.80,因此
url为10.0.0.80:3000,默认的登录账号与密码均为 admin。登录成功后,在 Grafana 界面选择 Data Source,如图 3-3:
在数据源配置界面,如图 3-4 所示,找到红框标记的 URL 输入框,将 URL 修改为 Loki 服务的地址:
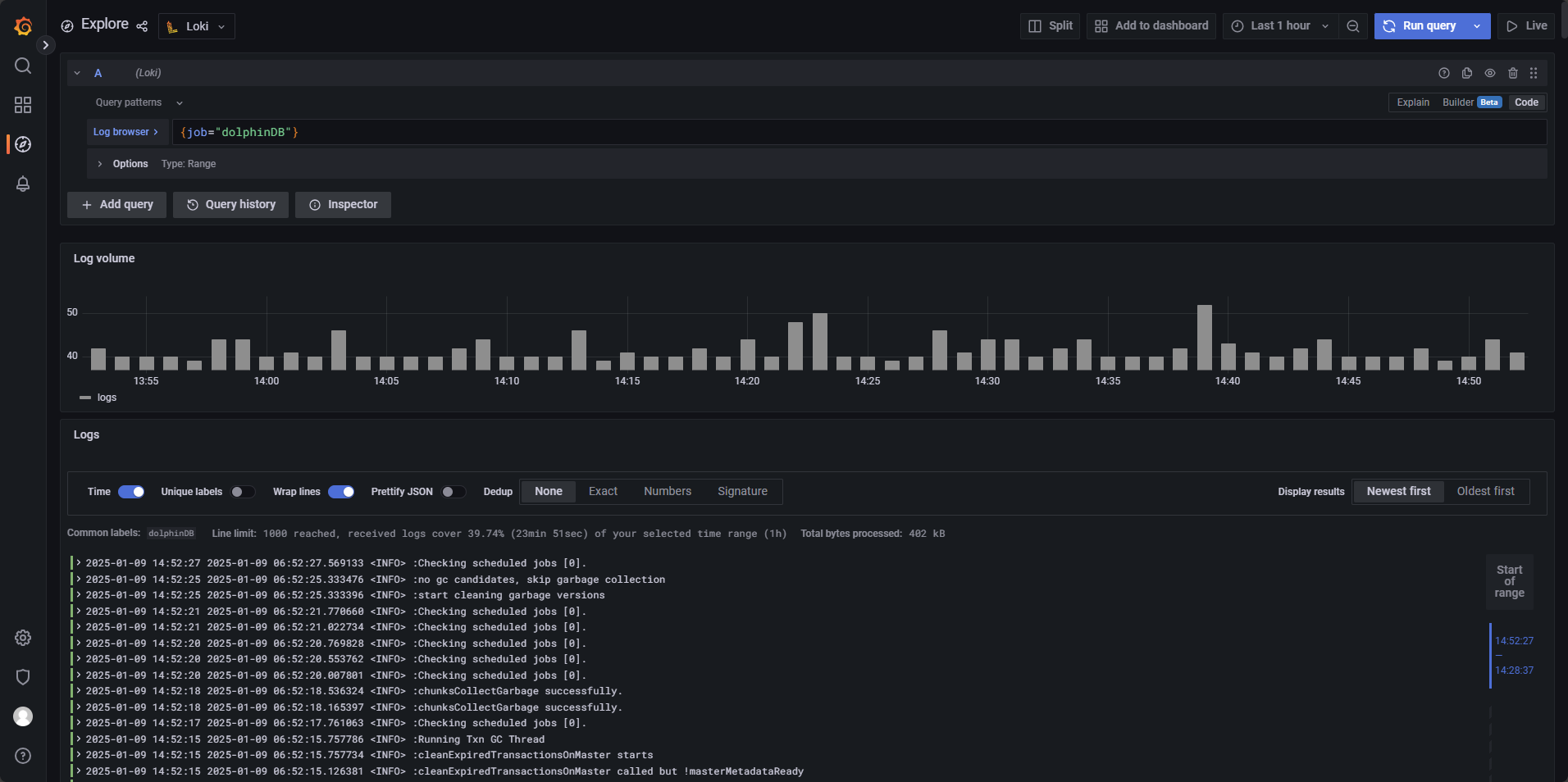
图 4. 图 3-3 点击 save & test 测试配置是否正确并保存配置。之后在主页左侧点击 Explore,选择 Loki 作为数据源,然后依次点击 Log browser → dolphinDB → show logs,如图 3-5 所示:
图 5. 图 3-4 成功查询日志,则配置成功,如图 3-6 所示:
图 6. 图 3-5
图 7. 图 3-6 - Alert 告警面板配置:
本部分指导如何在 Grafana 面板中配置基于 Loki 的告警规则。本例的具体实现形式为:Loki 告警每 1 分钟会检查 1 次应用是否生成了新的报错日志,每次检查都会对过去 5 分钟期间新生成的日志进行扫描。当 Loki 告警检查到报错日志时,则进入 2 分钟的告警评估期,评估期内若始终满足程序的告警条件,则评估期结束后程序发送告警邮件。
创建一个新的告警规则,在主界面的左边点击 Alerting → Alert rules,再点击
New alert rule创建,如图 3-7 所示:
图 8. 图 3-7 为实现本例,请参考以下步骤进行设置,图 3-7 中的数字区域对应如下操作步骤:
- 选择告警数据源,选择
Loki; - 选择单次告警的检查范围,图中选择查询在过去 5 分钟期间生成的新日志;
- 定义表达式,使用
count_over_time({job="dolphinDB"} |= "ERROR"[5m])表达式统计过去 5 分钟内包含"ERROR"关键字的日志数量(结果如图 3-8 所示)。例如,若当前时间为 15:25:10,则查询的时间范围为 15:20:10 - 15:25:10,并将结果记录在 15:25:10 时刻; - 告警条件
Conditions中设置告警触发条件为WHEN last() OF A IS ABOVE 0,其中,last()的含义为:从第三步中的表达式获取最新结果,即当前时间在过去 5 分钟的时间窗口内生成的目标日志数量;IS ABOVE 0的含义为:如果获取值大于 0,即时间窗口内至少有一条 "ERROR" 相关的日志,则告警条件满足,返回布尔值给程序,令程序进入告警评估期; - 设置告警条件,设置第四步中的表达式作为告警条件;
- 设置检查频率与评估期时长,其中 Evaluate every 1m 代表每 1 分钟检查一次;for 2m 代表评估期设置为 2 分钟;
- 没有报错日志生成时,第三步中的表达式不会得到数据,反映状态为
Nodata,为了避免 Grafana 误判无数据状态为异常情况,需要将 Alert state if no data or all values are null 选项修改为 OK,确保当日志查询结果为空时,系统不会触发错误告警。
注:Grafana 通过接收一个布尔值来决定是否触发告警,当
last() OF A > 0时, 第四步的表达式返回true,令程序进入告警评估期,last() OF A ≤ 0时,查询 B 返回false,不触发告警,因此,单一的查询语句无法进行告警(单一的查询语句返回的是具体数值,不是布尔值),还需要一个查询来返回布尔值。
图 9. 图 3-8 图 3-9 为告警规则的状态。
Pending表示该指标已经触发告警条件,但程序还处于告警评估期,一旦告警持续时间超过评估期,Pending就会变为Alerting警告。Nodata表示表达式查询返回值为空。Normal表示指标正常。
图 10. 图 3-9 点击
Preview Alert可以对告警信息进行预览,图 3-10 中的 info 部分为报错日志被 promtail 提取时所解析的标签(label),例如图 3-5 中的 filename,job,host 等。具体配置可在 Promtail 配置文件中的 label 部分查看: 用户可以根据需求自定义配置告警名称、属组等信息,如下图 3-11 所示:
图 11. 图 3-10
图 12. 图 3-11 点击 Save & exit 保存并离开该界面。
- 选择告警数据源,选择
- 告警邮件发送配置:
首先需要为 Grafana 配置 SMTP,即邮件发送服务器:
根据前置文档的配置,grafana 的配置文件为
./grafana-9.0.5/conf/defaults.ini,找到其中 SMTP 的部分,进行配置:[smtp] enabled = true host = smtp.163.com:465 #指定 SMTP 服务器的地址和端口,此处使用网易邮箱 user = xxxxxxxxx@163.com #此处可以使用个人网页邮箱进行配置 # If the password contains # or ; you have to wrap it with triple quotes. Ex """#password;""" password = xxxxxxxx #此处使用网易邮箱授权码 cert_file = key_file = skip_verify = false from_address = xxxxxxxx@163.com #同前一步填写的邮箱 from_name = Grafana ehlo_identity = startTLS_policy =如果有搭建好的 SMTP 服务器可以直接使用,如果没有可以使用 QQ 邮箱,网易邮箱等服务。授权码并非邮箱密码,需要到邮箱界面获取。在配置好 SMTP 后重启 Grafana。
回到 Alerting 的页面,点击
Contact points,点击创建New contact point,按照图 3-12 配置即可。若想在告警邮件中加入动态标签(label)信息,可参考官方文档模板注释和标签来配置 Message 部分。
图 13. 图 3-12 Addresses 为接受告警邮件的邮件地址,Message 与 Subject 为告警邮件所发送的内容与标题,可根据需求自定义修改,Disable resolved message 勾选后,Loki 不会为告警解除单独发送一封邮件。完成配置后点击 Test 测试发送功能是否正常,若正常,对应邮箱会收到一封邮件,如图 3-13:
图 14. 图 3-13 若测试成功,则点击 Save contact point 保存。
接下来编辑
Notification policies,参考图 3-14,只需要配置告警对应的Default Contact point即可,点击 Save 保存。
图 15. 图 3-14 - 验证配置:
打开高可用集群中的一个数据节点,执行数次以下语句,在 DolphinDB 日志中写入数行 ERROR 日志信息:
writeLogLevel(ERROR,"This is an ERROR message")写入错误信息后,设置的接收邮件会收到一封由 Grafana 发送的告警邮件,如图 3-15,若发送时间符合告警规则配置,则配置成功。
图 16. 图 3-15
4. 常见告警规则
- 设置非交易时间段静默
在
Notification policies中选择New mute timing,按照下图进行配置,点击 submit 应用即可,如图 4-1。
图 17. 图 4-1 其中
Time range可以创建数条静默时间规则,以覆盖一天中的多个时间段,此处设置00:00 - 09:00和15:00 - 23:59以覆盖一日中的非交易时间段;Days of the week中配置monday:friday,覆盖周一至周五;Days of the month配置1:31;而Month配置1:12,Years配置2025以覆盖 2025 年 12 个月的每一天。 - 高频数据导入时的丢包监控:
上交所发送的股票逐笔数据中,股票和基金共享同一通道,通道内(ChannelNo)OrderIndex 和 TradeIndex 按顺序排列,若其发生跳变,可视为通道异常,可以通过监控 SeqNo 字段的变化来判断是否发生了丢包。目前 insight 插件已支持逐笔数据的丢包监控日志输出,其他插件也将在后续更新中提供该功能。可通过以下方式输出日志并配置告警机制,完成丢包监控与告警。
于 DolphinDB 中创建以下日志规则:
输出日志如图 4-2:
图 18. 图 4-2 在
Alert Rules界面,配置告警时间等方式不再赘述,这里展示如何查询到该报错并进行告警,LogQL 查询语句如下:count_over_time({job="dolphinDB"} |= "wrong applseqnum" [5m])查询 5 分钟内,数据丢包的报错数量。并设置查询频率与评估期参数为:
Evaluate every:10s,For:20s。 - 实时行情数据股票 ID 缺失或者 TradeDate 缺失日志监控:
日志级别监控 ERROR 预警:实时行情数据股票 ID 缺失或者 TradeDate 缺失,可以在开发代码中使用 writeLogLevel 进行错误日志输出,该项报错会输出 ERROR 日志,因此对 ERROR 字段进行监控即可,配置如图 4-3:
图 19. 图 4-3 LogQL 查询语句如下:
count_over_time({job="dolphinDB"} |= "ERROR"[5m])其他参数:
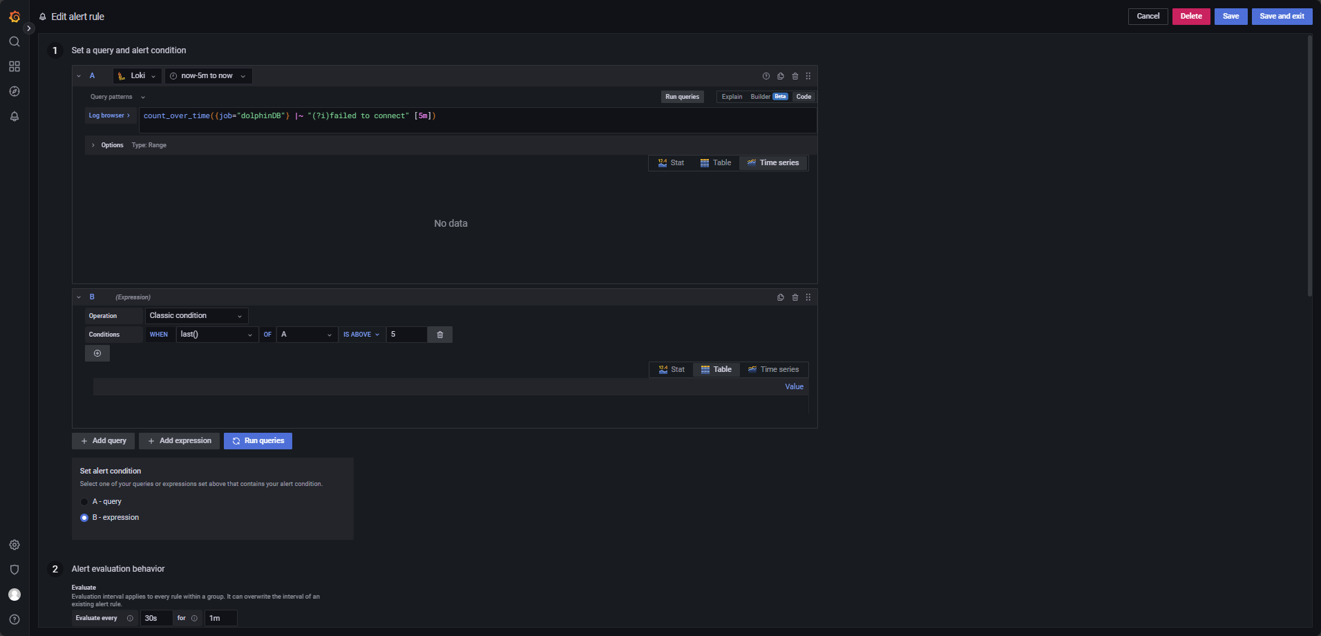
Evaluate every:1mFor:2mCondition: When last() OF A IS ABOVE 0 - 客户端连接超时日志监控:
在 5 分钟内出现超过 5 条包含 timeout 或 connection failed 的日志,触发预警,配置如图 4-4。
图 20. 图 4-4 LogQL 查询语句如下:
count_over_time({job="dolphinDB"} |~ "(?i)failed to connect" [5m])其他参数:
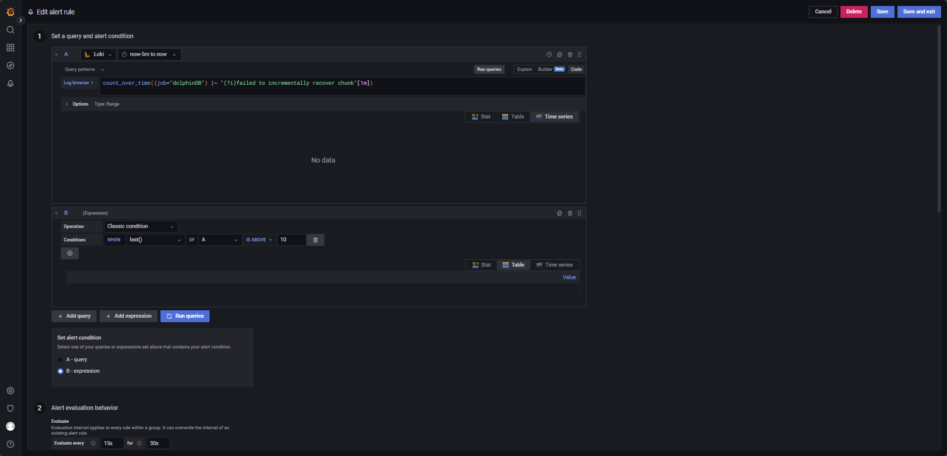
Evaluate every:30sFor:1mCondition: When last() OF A IS ABOVE 5 - 元数据 recovery 日志监控:
元数据出现 recovery,如 1 分钟内 recovery 失败超过 10 次,触发预警,配置如图 4-5。
图 21. 图 4-5 LogQL 查询语句如下:
count_over_time({job="dolphinDB"} |~ "(?i)failed to incrementally recover chunk"[1m])其他参数:
Evaluate every:15sFor:30sCondition: When last() OF A IS ABOVE 10 - 日志长时间不生成监控:
如果某个服务在 10 分钟内没有生成任何日志,触发预警,配置如图 4-6。
图 22. 图 4-6 LogQL 查询语句如下:
count_over_time({job="dolphinDB"}[10m])其他参数:
Evaluate every:1mFor:2mCondition: When last() OF A IS BELOW 1注:1.确保查询时间范围至少覆盖
now-10m to now。2.如果需要监控特定服务,可以在该查询语句的基础上增加标签,如
count_over_time{{filename="/home/vagrant/v2.00.11.13/server/clusterDemo/log/agent.log",job="dolphinDB"}[10m]},仅统计特定日志文件(agent.log) 在过去 10 分钟内的日志条数。 - 用户登录失败日志监控:
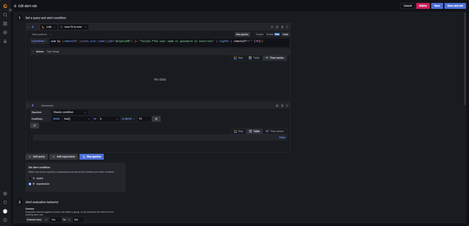
如果某个用户在1小时内登录失败超过10次,触发预警,配置如图 4-7。
图 23. 图 4-7 LogQL 查询语句如下:
sum by (remoteIP) (count_over_time({job="dolphinDB"} |~ "failed.*The user name or password is incorrect" | logfmt | remoteIP!="" [1h]))该语句用于统计不同 IP 登录失败的次数,并按 IP 地址(remoteIP) 进行分类聚合。只有当某个特定 IP 的登录失败次数超出阈值时,才会触发告警。注意修改查询时间段,至少覆盖
now-1h to now。其他参数:
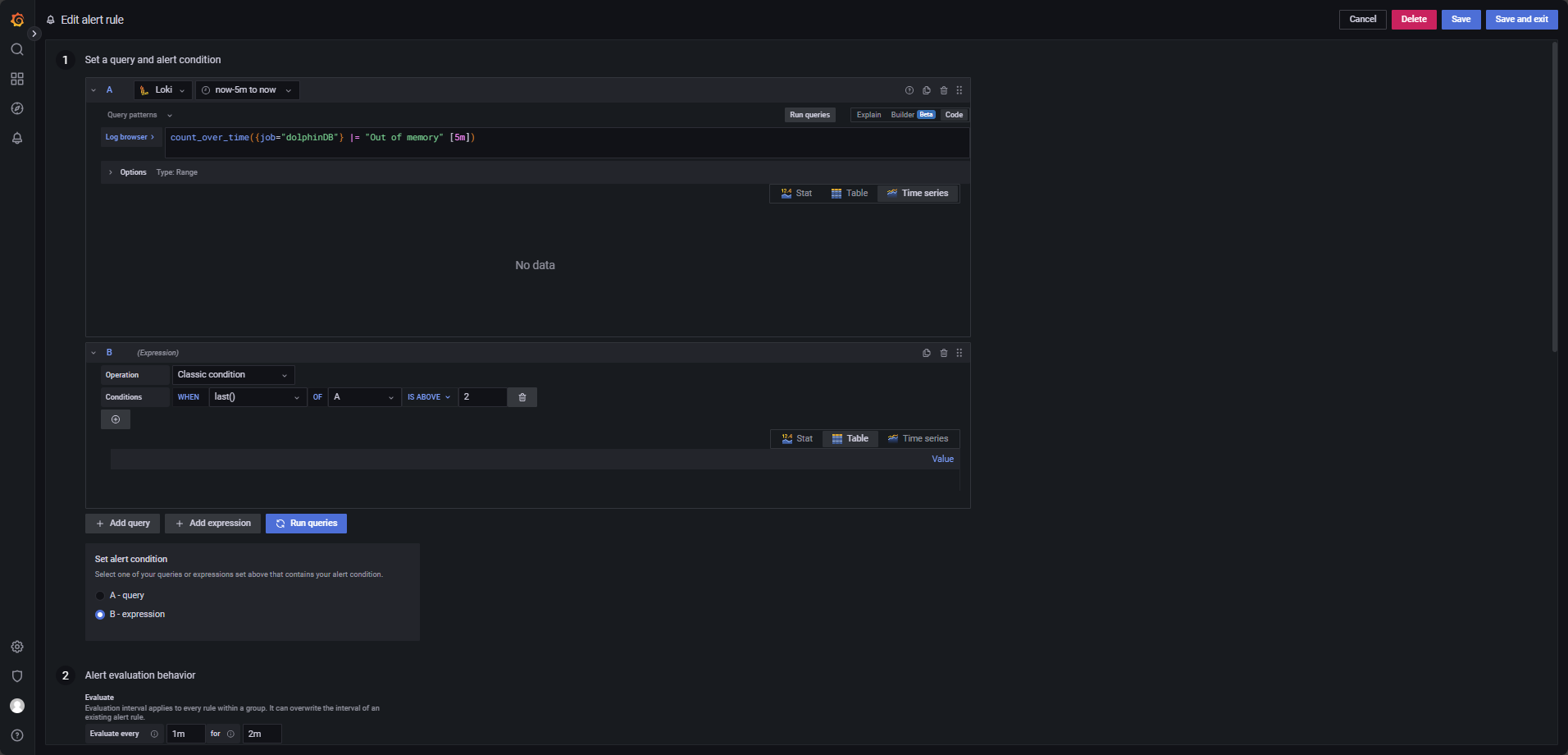
Evaluate every:1mFor:2mCondition: When last() OF A IS ABOVE 10 - 内存 Out of memory 日志监控:
如果 5 分钟内出现超过 2 条 Out of memory 的异常日志,触发预警,配置如图 4-8。
图 24. 图 4-8 LogQL 查询语句如下:
count_over_time({job="dolphinDB"} |= "Out of memory" [5m])其他参数:
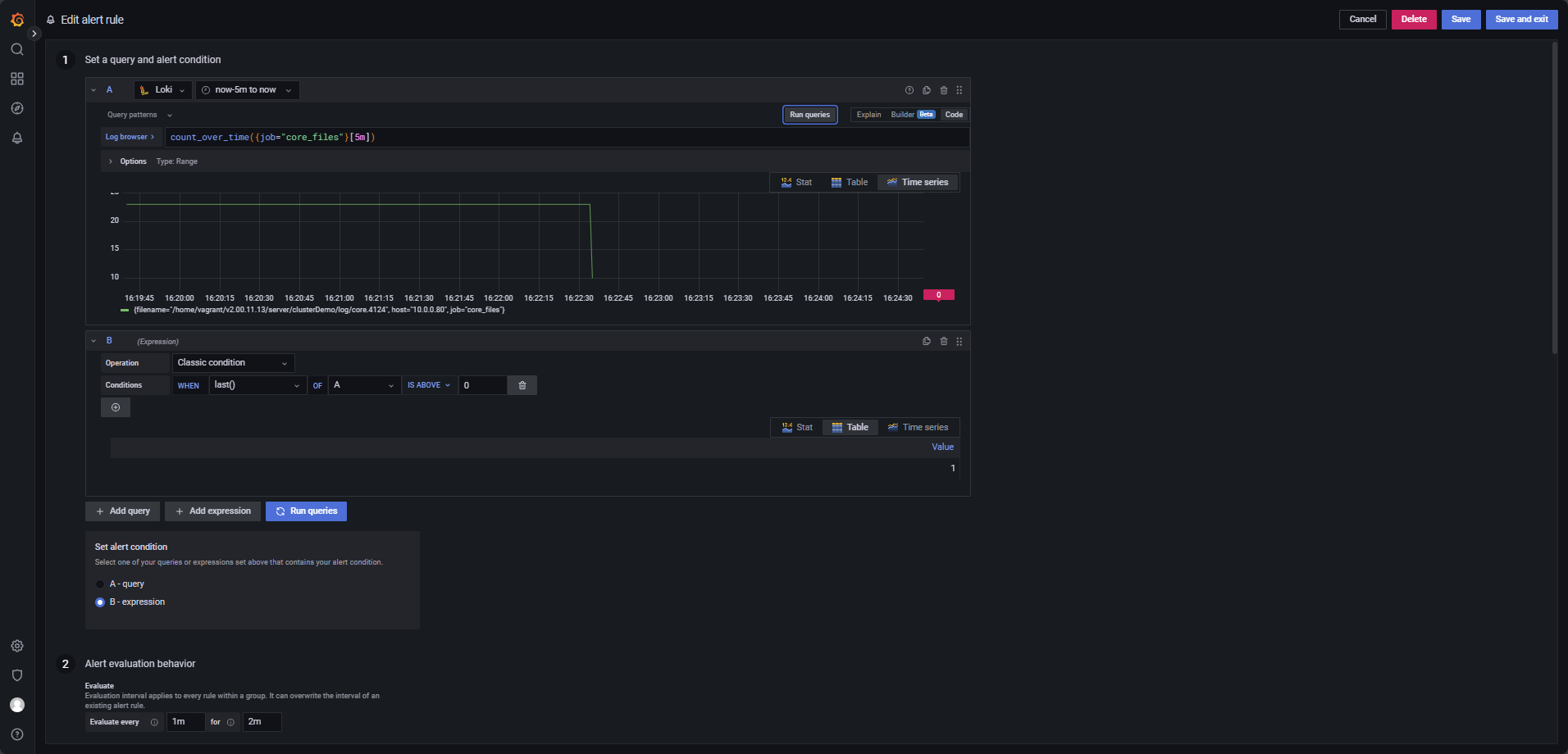
Evaluate every:1mFor:2mCondition: When last() OF A IS ABOVE 2 - core 文件生成监控:
有 core 文件生成,触发预警。
Promtail 配置文件
promtail.yaml中job_name: core_file_monitor专门用于监控 core 宕机文件的生成,配置如图 4-9。
图 25. 图 4-9 LogQL 查询语句如下:
count_over_time({job="core_files"}[5m])其他参数:
Evaluate every:1mFor:2mCondition: When last() OF A IS ABOVE 0 - 节点停机日志监控:
节点若停机,触发预警,配置如图 4-10。
图 26. 图 4-10 LogQL 查询语句如下:
count_over_time({job="dolphinDB"} |= "MainServer shutdown." [5m])其他参数:
Evaluate every:15sFor:30sCondition: When last() OF A IS ABOVE 0 - 磁盘空间不足日志监控:
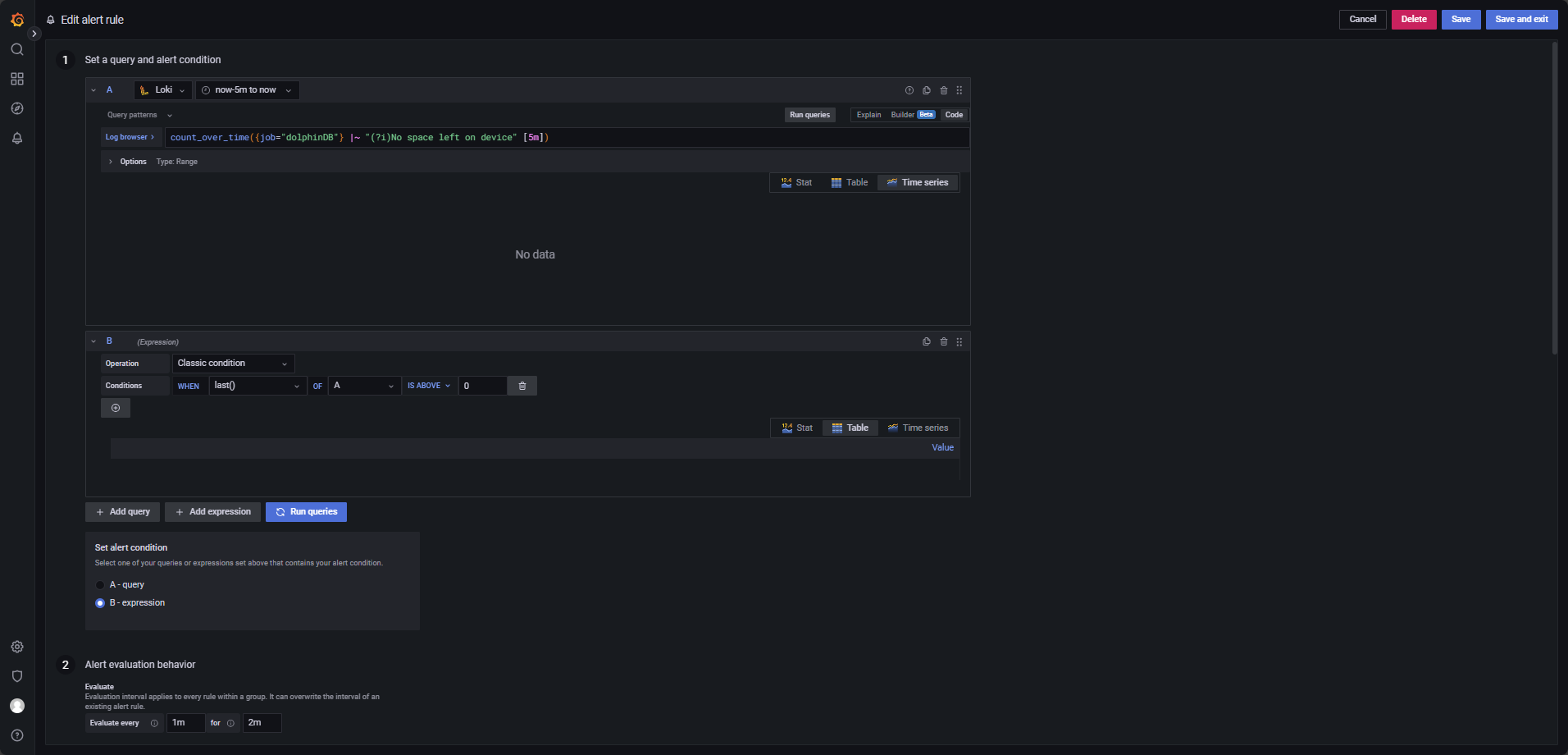
磁盘空间不足时,触发预警,配置如图 4-11。
图 27. 图 4-11 LogQL 查询语句如下:
count_over_time({job="dolphinDB"} |~ "(?i)No space left on device" [5m])其他参数:
Evaluate every:1mFor:2mCondition: When last() OF A IS ABOVE 0 - 节点频繁上下线或网络波动日志监控:
节点频繁上下线或网络波动时,若 3 分钟内上下线超过 10 次,触发预警,配置如图 4-12。
图 28. 图 4-12 LogQL 查询语句如下:
count_over_time({job="dolphinDB"} |~ "(?i)HeartBeatSender exception" [3m])其他参数:
Evaluate every:15sFor:30sCondition: When last() OF A IS ABOVE 10
5.常见问题解答(FAQ)
- Promtail 中对于日志条目时间戳的解析
在 Loki + Promtail 的日志监控架构中,若 Promtail 并未解析日志的时间戳,则 Loki 会将日志条目推送至 Loki 的时间作为日志条目的新时间戳,如果想要解析日志条目的时间戳,则需要更改 Promtail 的配置文件
Promtail.yaml:server: http_listen_port: 9080 grpc_listen_port: 0 positions: filename: ./positions.yaml clients: - url: http://10.0.0.80:3100/loki/api/v1/push # 日志服务器 Loki 地址和端口 scrape_configs: # ucenter1 - job_name: dolphinDB static_configs: - targets: - 10.0.0.80 labels: job: dolphinDB host: 10.0.0.80 __path__: /home/vagrant/v2.00.11.13/server/clusterDemo/log/*.log pipeline_stages: # 使用正则表达式提取日志的时间戳、日志级别和消息内容 - regex: expression: '^(?P<ts>\d{4}-\d{2}-\d{2}\s\d{2}:\d{2}:\d{2}\.\d+)\s(?P<level><\w+>)\s:(?P<message>.*)$' # `ts` 是时间戳,`level` 是日志级别,`message` 是日志内容 # 解析提取到的时间戳字段,将其转化为标准时间格式 - timestamp: source: ts # 取自正则提取的 `ts` 字段 format: 2006-01-02 15:04:05.000000 # 时间戳格式(Golang 标准时间格式) timezone: "China/Beijing" # 设置时区为北京时间 # 将日志级别作为标签,以便在 Loki 查询时使用 - labels: level: # 提取日志级别,如 <INFO> 或 <ERROR> # 将日志内容指定为消息的主要输出 - output: source: message # 提取正则中的 `message` 字段作为主要日志内容重新启动 Loki + Promtail,Promtail 端可能报错
“timestamp too old”如图 5-1。
图 29. 图 5-1 原因是现在新导入的日志的时间戳不再以日志导入 Loki 的时间作为新时间戳,而是直接解析日志原有的时间戳,因此若旧日志接受的时间戳范围超过 Loki 可接收范围,则会报错。修改 Loki 的配置文件中的
limit_config的reject_old_samples_masx_age部分:limits_config: enforce_metric_name: false reject_old_samples: true reject_old_samples_max_age: 1680h # 可接受最旧的日志时间戳,将其调大 ingestion_rate_mb: 1024 ingestion_burst_size_mb: 2048重启 Grafana,发现 Loki 可以使用 level 字段检索日志了(如图 5-2),且日志的时间戳只剩下一列(如图 5-3),因为日志的时间戳已经被解析并使用,不会再出现 Loki 时间戳和日志时间戳并列的情况,解析时间戳成功;
图 30. 图 5-2
图 31. 图 5-3 注:在解析日志的 level 字段后,对 level 字段的查询不能再以关键字搜索表示,应指定 level 标签搜索的形式表示,例,对 level=”ERROR” 的日志,LogQL 查询语句原先为count_over_time({job="dolphinDB"} |= "ERROR"[5m]),应改为count_over_time({job="dolphinDB", level="ERROR"}[5m]),告警规则也应对应进行更改。 - 告警配置中设置最短的告警评估期
若想令告警反馈尽可能及时,则应缩短评估期,使程序进入告警流程后尽快发送邮件提醒用户,参考配置见图 5-4。
图 32. 图 5-4 Evaluate every:10s,For:20s,是对应参数可以设置的最小值,该配置下每 10s 检查一次,评估期为 20s。注:For对应的参数值不能低于Evaluate every对应参数值的两倍,若检查频次设置为每 1m 检查 1 次,则评估期至少为 2m。
6.总结
在分布式时序数据库 DolphinDB 的高可用集群中,日志监控是保障系统稳定性和快速定位异常的关键环节。本文提出的基于 Loki + Promtail + Grafana 的日志监控方案,为 DolphinDB 提供了一套高效、灵活且低成本的日志管理实践。
